Documentation Index
Fetch the complete documentation index at: https://bytebeam.io/docs/llms.txt
Use this file to discover all available pages before exploring further.
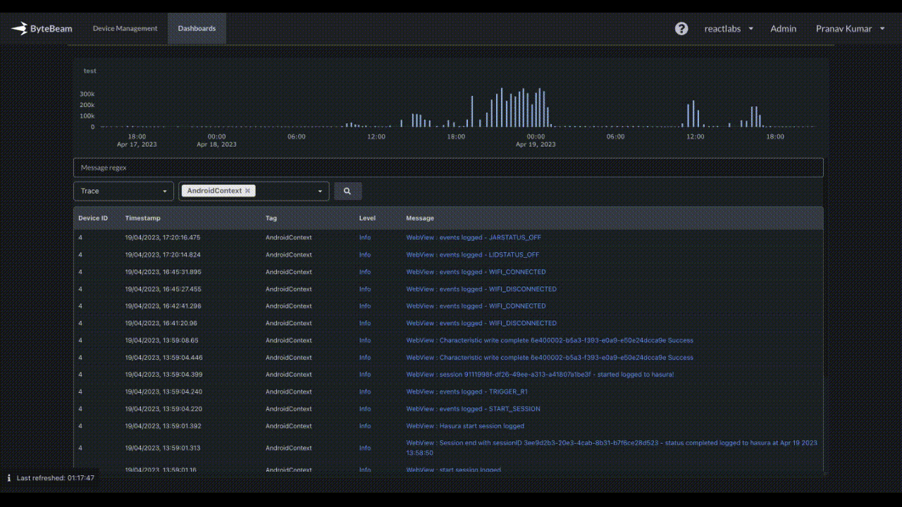
Log volume histogram in Logs Panel
The Logs panel now displays a histogram of log volume, and users can zoom in on a specific timerange by dragging the cursor across the histogram.

Self-serve UI for bulk update of metadata
From the user interface, it is now possible for a user to update metadata in bulk. The user can download the template file, modify it, and use it to update metadata in bulk.

The timerange on the dashboard now has support for precision up to seconds
The user can now manually update the seconds precision while selecting a timerange on the dashboard by selecting a time from the UI and then making the necessary adjustments.

Bug fixes & Minor changes
- The issues related to auto-refresh in the incremental loading of the dashboard have been resolved.
- The bug causing the dashboard to continuously load has been resolved.
- The issue with pagination in the timeseries panel for raw CAN data (high frequency data) has been resolved.
- The bug causing preset filters to be automatically added to a dashboard in certain cases has been fixed.